ngerri saya cuma pakai realdebrid, numpang cloud disana saja buat streaming remux pakai player kodi+ addon torrent scraping + account premium + trakt wathclist sofar 100Mbps lancar buat streaming 4K remux kecuali yang bitrate nya terlalu tinggi (avg 80Mbps++) bberapa scene buffer speed 100Mbps st...
d70103000 bisa pakai T0rr3nt Galaxy tampilan secara umum mirip rarbg - latest release ada di halaman utama (poster / list tiap kategori) - bisa filter kategori dan kualitas - search bisa dari id imdb atau judul - ada similiar atau browse by imdb ketika masuk detail judul - ada description / media...
tumben nih jam 18 makin kencang ke IX, sepertinya surabaya sudah normal semoga awet :malus fast.com sudah bisa 99Mbps, speedtest di netflix tv dapat 60Mbps dns ipv4 quad9 jakarta sudah lancar, kemarin2 cuma dapat yg ipv6 US :hammers cek smokeping ke 8.8.8.8 masih hijau, kemarin2 mulai siang sudah...
Nyxnare saya cek web bagian notification masih tampilan lama yg tanggal 25 https://biznethome.net/news-media/notification/ ya nih sudah normal sepertinya, coba streaming ke singapore lancar tanpa buffering netflix sepertinya juga sudah lancar, average10-15Mbps, kayaknya bitrate 4K netflix sudah ...
Nyxnare aseli ini kantor gua redial dapat IP 182 langsung senasib seperti di rumah :ngakaks dari tadi hunting ga dapat 118 pula :hammers, dulu masih sering dapat
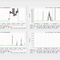
sama2 surabaya , beda nasib speed IX kiri : rumah , kanan : kantor https://s.kaskus.id/images/2023/05/29/408051_20230529112947.png kemarin hunting IP dapat 182 terus, susah dapat 118
speedtest netflix di player atau fast.com nya sudah lumayan kencang tapi waktu play Ultra 4K cuma dapat <10Mbps :hammers ga ada burst sama sekali , di video stat netflix sih 7Mbps / 2160
tergantung daerah juga di kantor barusan masih bisa login HG8245H pakai user : telecomadmin pass : zep2kjzol
Nyxnare siang tadi masih agak bengek apa karena tanggal merah banyak di rumah, tapi paling parah kalau malam :hammers ini netflix mulai mendingan , dari kemarin2 cuma 10-20Mbps sekarang sudah bisa tembus 40-80, tapi masih ga stabil.
berarti bandwidth backup nya habis mulai malam (jam primetime), pagi normal lagi biasa streaming ke server HKG saya ganti ke cloudflare US lebih lancar jauh dan bisa maks speed, pakai server HKG cuma 20Mbps :hammers
sekarang gantian surabaya hancur lebur ke IX, netflix juga tiarap dapat 5Mbps :hammers ke cloudflare US masih ngebut
ada yg pakai DNS Quad9 ? ini kok tiba2 browsing bbrp situs err_name_not_resolved, cek dns leak hanya muncul DNS Quad9 IPv6 :hammers sudah coba reconnect pppoe masih sama kalau cloudflare ga support dns port forward ya? ini sementara pakai opendns 443 :malus edit : sudah normal, muncul lagi IPv4 D...
semalam agak aneh, speedtest hasilnya hancur , tapi buat streaming 4K remux ke server IX Hong Kong bisa stabil 80-100Mbps. lebih lacar dari hari2 sebelumnya (20-60Mbps) yang kumat kalau malam buat streaming sejak tanggal 15 :hammers tapi speedtest normal
bisa jadi traffic routing ke CDN nya lambat / penuh. saya dulu indihome pakai account premium buat streaming film/serial ada bbrp lokasi cdn. kalau cdn singapore hancur lebur, pindah cdn hongkong atau cloudflare us baru bisa fullspeed. dan streaming pakai single connection (1 concurrent connection
cuma malam sekarang sering busuk , untuk single connection (streaming) hancur , multi connection (download) masih aman kemarin malam streaming shazam 4k remux buffering terus, jam 22:30 baru lancar :hammers
oh drop pernamen disini sejak tanggal 15 untuk single connection nya hancur kalau malam, kalau multi connection sepertinya lancar. nanti malam cek multi connection nya. optical power -19.x dBm , wifi 5Ghz -63dBm/260Mbps
malam ya? surabaya selatan juga hancur2an kalau malam. jam 19 keatas pelan banget. single connection 70Mbps aja susah, streaming bbc planet 4k remux buffering mulu, mulai tanggal 15-16 jam 19 hancur, tanggal 17 lancar, kemarin tanggal 18 kumat lagi.